天津-凤江湖论坛,韶关栖凤阁论坛(全国信息),qm论坛品茶,51品茶全国一品楼,赣州51龙凤茶楼论坛

热线电话13916299677
图文传真021-66773338
电子邮箱sale@cnspump.com

产品简介


中成泵业卧式排污泵、卧式污水泵、PW型卧式无堵塞排污泵品牌厂家为您提供卧式排污泵、卧式污水泵、PW型卧式无堵塞排污泵型号,选型,视频等技术服务:021-66519999。

PW卧式无堵塞排污泵是单级、单吸、悬臂式离心污水泵。泵吸入口为轴向水平方向,泵排出口可根据需要装成水平或垂直方向。主要由泵盖、泵壳、叶轮、轴封、轴、和托架等零部件组成。轴封采用新颖的双端面机械密封结构形式,泵与电机安装在共同底盘上,通过弹性联轴器由电机直接驱动。卧式排污泵具有效率高、节能显著、运行平稳、性能可靠、维修方便等优点。 卧式污水泵全部采用计算机设计和优化处理,公司拥有雄厚的技术力量、丰富的生产经验和完善的检测手段,从而保证产品质量的稳定可靠。(材质、铸铁、不锈钢)

技术参数:

  • 流量:36-180m3/h;
  • 扬程:8.5-48.5m;
  • 电机功率:4-30KW;
  • 转速:960-2950r/min;
  • 口径:φ65-φ100;
  • 介质温度:≤100℃。

型号意义


PW、PWF型悬臂式离心污水泵

选型范围


1、PW型卧式无堵塞排污泵可输送污水、含有悬浮固体颗粒、长纤维物质及生活用废水。泵体为优质铸铁材质,介质温度不超过100℃。 2、PWF型耐腐蚀污水泵可输送带有酸性、碱性或其他腐蚀性的污水,卧式排污泵广泛应用于化工、石油、轻工、食品、制药、酿造、环保及污水处理等行业。泵体及过流部件采用304不锈钢材质制造,介质温度不高于100℃。  

性能参数本数据仅供参考,请以实际订货为准!


 

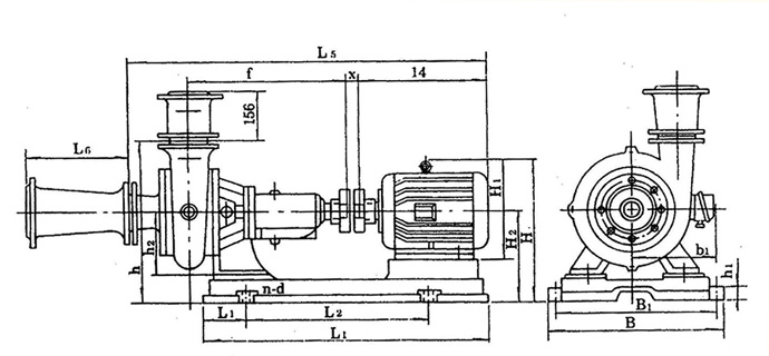
结构图纸


结构说明 卧式污水泵主要由:泵盖(1),泵体(2),叶轮(3),轴(15),轴封体(4),轴承箱(11))及联轴器部件等组成〈见图1:结构图〉 泵出口垂直向上,也可装成水平方向,本泵由弹性联轴器直接传动(亦可才艮据需要改用皮带传动)。 叶轮内仅有两片曲面叶片,因此流道宽畅,可通过一般性悬浊颗粒。 叶轮背面有4片副叶片,以平衡轴向推力,制造时叶轮经过静平衡试经验。 泵的旋转方向从驱动端看为顺时针方向。 轴承箱轴承用稀油润滑、油位高度由油标指示、油位应处于正常油位线。 本泵轴封采用油封團密封、密封性能好、更换方便。 密封环由铸铁制成,固定于泵盖上,磨损后可用备件更换。 泵盖和叶轮进口端的间隙f,密封环与叶轮装配间隙T (见结构图〉及配用底阀内径列于表1。
型 号 F(mm) T(mm) 底阀内径 备 注
21/2PW 2 0.15~0.22 Φ150
4PW 2 0.175~0.255 Φ200
PW、PWF型悬臂式离心污水泵 外型尺寸 图2 PW、PWF型悬臂式离心污水泵
产品型号
L1 L2 L L3 d L4 h1 h2 n-d
2?PW 160 105 571 46 Φ30 122.5 180 200 4-Φ19
4PW 214 122.5 658.5 58 Φ5 190 180 200
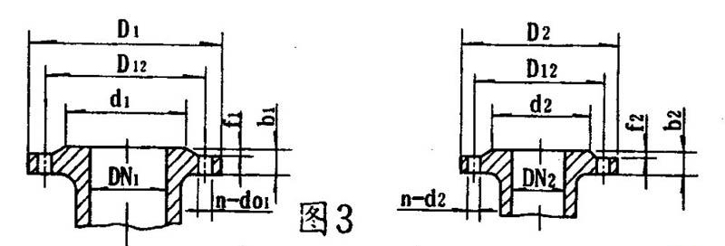
泵的进口法兰连接尺寸 图3 PW、PWF型悬臂式离心污水泵
产品型号 吸入 口法兰 排出 口法兰
DN1 d1 D12 D1 f1 b1 N-d01 DN2 d2 D12 D2 f2 b2 n-d02
2?PW 80 125 150 185 3 18 4-Φ18 70 110 130 160 3 18 4-Φ14
4PW 100 145 170 205 100 145 170 205 4-Φ18
泵的进出口锥管连接尺寸 图3
产品型号 吸入 口法兰 排出口 法兰
DN1 d1 D12 D1 f1 b1 N-d01 DN2 d2 D12 D2 f2 b2 n-d02
2?PW 100 158 180 220 3 20 4-Φ17.5 80 135 160 190 3 22 4-Φ18
4PW 200 255 280 315 22 4-Φ18 150 212 240 285 26 14-Φ17.5
 

安装尺寸本数据仅供参考,请以实际订货为准!


PW、PWF型悬臂式离心污水泵
泵型号 底座型号 电机 号 外型及安装尺寸
L1 L2 L B1 B H1 H2 h H1 H2 H B1 a f X L4 L5 N-d L6
2?pw 2?PW-y112M-4 y112M-4 125 534 779 385 445 35 180 470 265 270 423 190 160 411 17 4-Φ24 350
2?PW-y160M-4 y160M-4 155 575 885 430 490 385 495 255 4-Φ24
2?PW-y180M-4 y180M-4 122 700 942 420 480 40 490 430 290 540 285 4-Φ24
4PW 4PW-y160M-6 y160M-6 145 590 890 430 490 40 180 586 385 280 505 255 214 444.5 16 4-Φ24 400
4PW-y200l1-4 y200l1-4 145 670 1025 536 596 600 475 300 575 310 4-Φ24
   

使用说明


装配与拆卸先检查各另、部件有无存在影响装配的缺陷,然后将其擦洗干净后,方可进行装配。
  1. 准备好纸垫、丝堵、管堵并分别将其装到各相应部件上。
  2. 将密封环、轴封盒、油标和油孔盖、毛毡囤分别装入泵盖、轴承体、轴承箱、轴承盖上。
  3. 先将轴承装入轴两端,一起装入轴承箱,然后装上轴承压盖。
  4. 依次装上轴承体、轴承(4PW无)油封圏及垫圈、叶轮、垫片和叶轮螺母并拧紧,然后装上泵体和泵盖。 拆卸与装配须序相反。
安装
  1. 清除底座油戚及污垢,把底座放在地基上。
  2. 用水平仪检查底座水平,允许用锲铁找平。
  3. 用水泥浇灌底座和地脚螺栓孔眼。
  4. 水泥干涸后,检查底座和地脚螺栓是否松动,合适后拧紧螺母,重新检查水平。
  5. 清理底座的支持平面及水泵和电机脚平面,然后把泵与电机装上底座。
  6. 检查水平与电机中心是否一致,不一致可用薄铁片调整使其同心(薄铁片不得多于3片),联轴器间应留有2-3mm间隙。 测量联轴器外园上、下、左、右其差值不得超过0.1mm,两联轴器端面间咪在园周上最大与最小间隙差不得超过0.3mm。
注意事项:
  1. 泵进出口水管应设支承,不得以泵体作支承:
  2. 出口水管路应装设闸阀; 在泵吸入管路进口处应装设一般性拦污栅、防止较大的石块等物吸入泵内打坏叶片。

注意事项


1、起动
  1. 检查轴承箱内是否已加油、油位是否正常油位线。
  2. 检查电机旋转方向是否与泵的旋转方向一致。
  3. 关闭吐出口闸阀及压力表旋塞,同时经泵体上部螺孔,向泵的吸水管内灌水。
  4. 启动电机、并打开压力表旋塞。
  5. 待水泵达正常转速工作、压力表显示相应压力时,打开真空表旋塞并逐渐打开排水管路上的闸阀到需要为止。
2、停止
  1. 先慢慢关闭出水管路闸阀,然后切断电源。
  2. 若遇冰冻季节,?;螅蚩锰逑虏康乃姆铰萑?,放空存水,以免冻裂。
  3. 若长期不用,则各部件应拆开擦净,并在滑动面涂上防锈油,妥善保存。
3、运转
  1. 在泵运转过程中,必须注意观察仪表、轴承发热情况,填料漏水及泵的振动、杂音等情况是否正常,如发现异常应及时处理。
  2. 轴承最高温度不得超过75℃。
  3. 轴承油应保持在正常油位线,不能过高或过低,过低应及时加油。
  4. 密封环与叶轮的配合间隙,大于以下规定值时应更换新的密封环。
  • 吸水口直径≤100mm时,直径方向总间隙≥1.5mm;
  • 吸水口直径>100mm时,直径方向总间咪≥2mm。
 

故障排除


故 障 原 因 解决方法
1、水泵不吸水,压力表及真空表指针剧烈跳动。 注入水泵的水不够,进水管路漏气。 继续注水、设法堵塞漏气处。
2、流量减少或扬程下降。 1) 水泵或进出水管阻塞。 2) 密封环或叶轮磨损严重。 3) 转速低于规定值。 1) 清洗泵或管路。 2) 更换损坏的另件。 3) 调整至额定转速。
3、水泵轴功率过大 1) 流量超过使用范围 2) 发生机械摩擦。 1) 调整流量在规定范围内运行。 2) 检查磨损原因加以消除。
4、水泵内部声音反常,水泵吸不上水或泵振动。 1) 泵吸水高度太高,吸水管阻力过大或流量水太大。 2) 吸水管路漏气。 3) 泵与电机轴不同心。 4) 有些部件螺钉松动。 1) 降低吸水髙度,减少吸水管路阻力,或调整出水闬阀以减少流量。 2) 消除漏气。 3) 调整果与电机轴同心。 4) 拧紧螺钉。
5、轴承过热。 1) 润滑油过多或不足,或变质。 2) 泵轴与电机轴不同心。 1) 加油或换油。 2) 调整泵与电机轴同心。

上一产品:
下一产品: